Yerli Ag Guvenligi Yazilimi

Ag Guvenliginizi Tek Panelden Yonetin

5651 uyumlu syslog loglama, hotspot captive portal, 802.1X Enterprise RADIUS, MFA/FortiToken, syslog trigger ve 200+ rapor secenegi — hepsi tek modern web panelde.

12
Firewall Markasi
46+
Yonetim Sayfasi
200+
Rapor Secenegi
20+
Analiz Boyutu
20+
Dogrulama Yontemi
Tek dosya kurulum — Veritabani dahil, 5 dakikada hazir
Kurumsal Ag Guvenligi

Entegre Markalar

FortigateSophosSonicWallWatchGuardZyxelDrayTekMikroTikpfSenseTP-LinkAruba
0
Firewall Markasi
0
Yonetim Sayfasi
0
Rapor Secenegi
0
Analiz Boyutu
0
Dogrulama Yontemi
Neden Subgate?

Kurumsal Ag Yonetiminde Tek Nokta Cozum

Farkli markalar, farkli lokasyonlar, farkli ihtiyaclar — hepsi tek panelden yonetilir.

Tek Panel, Tum Markalar

Fortigate, Palo Alto, Zyxel, SonicWall, Sophos, WatchGuard, DrayTek, Ruijie ve daha fazlasini tek bir yonetim panelinden kontrol edin.

Captive Portal (Hotspot)

TC kimlik, SMS, e-posta, LDAP, otel, toplanti kodu, WhatsApp gibi farkli kombinasyonlari iceren kimlik dogrulama yontemleri.

Ozellestirilebilir Portal Tasarimi

Captive portal sayfanizi surukle-birak ile tasarlayin. 12 hazir sablon, canli onizleme ve kurumsal kimliginize uygun gorsel duzenleyici.

9 Dil Destegi

Dinamik ceviri sistemi ile form adlari ve alan etiketleri otomatik cevrilerek farkli dillerde hizmet sunulur.

RADIUS & 802.1X Enterprise

WPA2/WPA3 Enterprise, EAP-PEAP, EAP-TTLS destegi. Active Directory entegrasyonu, VLAN atama ile kurumsal ag guvenligi.

Gercek Zamanli Raporlama

Bandwidth, Duration, Security analizleri. Milyonlarca log uzerinde saniyeler icinde rapor. Kullanici, IP, uygulama ve kategori bazli.

5651 & KVKK — Dijital Imzalama

Varsayilan SelfSign ile dijital imzalama; KamuSM hesabiniz varsa resmi KamuSM imzalamasi da desteklenir. Yasal zorunluluklara tam uyumlu log toplama, saklama ve denetim altyapisi.

Zamanlanmis PDF Raporlar

Gunluk, haftalik veya aylik otomatik rapor uretimi. Hazir raporlar belirlediginiz saatte e-posta ile iletilir.

Syslog Alert Sistemi

Belirli log kaliplarina gore anlik alarm tanimlama. Kritik olaylarda e-posta ve SMS ile otomatik bildirim.

Rol Tabanli Erisim Kontrolu

Panel kullanicilari icin detayli yetki yonetimi. Tum yonetici islemleri Activity Log ile kayit altina alinir.

Kolay Kurulum

Windows uzerinde tek EXE dosyasi olarak calisir. Veritabani ve tum servisler dahil, dakikalar icinde hazir.

Accounting & Session Yonetimi

RADIUS accounting, online kullanici takibi ve NAS bazli accounting forwarding ile oturum yonetimi.

API Yonetim Paneli

SMS provider entegrasyonu, LDAP baglanti yonetimi ve SMTP yapilandirmasi. Ozel API testleri ile tam kontrol.

Toplu Kullanici Yonetimi

Toplu import, kullanici olusturma/silme, mail onay takibi ve gelismis filtreleme ile buyuk olcekli kullanici operasyonlari.

Backup & Restore

Sistem yapilandirmanizi tek tikla yedekleyin ve gerektiginde geri yukleyin. Is surekliligi icin guvenli altyapi.

Hepsi Tek Platformda

Temel Moduller

Ag guvenliginden raporlamaya, kimlik dogrulamadan log yonetimine — tum ihtiyaclariniz tek panelde.

MFA — VPN & RDP Guvenlik

VPN ve Uzak Masaustu (RDP) baglantilarina cok faktorlu kimlik dogrulama ekleyin. SMS, E-posta OTP ile yetkisiz erisimi engelleyin.

  • VPN MFA (FortiGate SSL/IPSec)
  • RDP MFA — Uzak Masaustu koruma
  • GET destekli tum SMS saglayicilar & E-posta OTP
  • Tum MFA loglari kayit altinda
  • Toplu kullanici import & sinirsiz token

802.1X Enterprise RADIUS

Kablolu ve kablosuz aglarda 802.1X kimlik dogrulama. EAP-PEAP, EAP-TTLS destegi, kullanici bazli VLAN atama, Active Directory entegrasyonu.

  • EAP-PEAP & EAP-TTLS destegi
  • VLAN & kosullu EAP kurallari
  • MAC Bypass & NAS yonetimi
  • LDAP / Active Directory / Lokal DB
  • EAP auth log monitoring

Syslog Analyzer & Raporlama

200+ rapor secenegi, 10 grafikli trafik analizi, zamanlanmis PDF raporlar ve gercek zamanli log izleme.

  • Bandwidth / Duration / Security / DNS / DLP
  • 10 grafikli derinlemesine analiz
  • Zamanlanmis PDF + e-posta gonderim
  • CSV streaming export
  • Syslog Trigger & otomatik alarm

Hotspot & Captive Portal

12 hazir sablon, surukle-birak tasarimci, 9 dil destegi ve 20+ farkli kimlik dogrulama yontemi.

  • SMS / TC Kimlik / WhatsApp / LDAP / Otel PMS
  • Cok lokasyon & cihaz yonetimi
  • Ban & Whitelist & Toplanti Kodlari
  • 9 dil destegi & 5651/KVKK sozlesme
  • API & toplu kullanici import

5651 Loglama & Dijital Imzalama

Syslog verileri toplanir, 2 yil saklanir, varsayilan olarak SelfSign ile dijital imzalama yapilir. KamuSM hesabiniz varsa resmi KamuSM imzalamasi da desteklenir.

  • SelfSign (varsayilan) & TUBITAK KamuSM (opsiyonel) imzalama
  • Gunluk otomatik imzalama zamanlayici
  • Tek tikla 5651 dogrulama (verify)
  • 12 firewall markasi destegi
  • PDF rapor & log rotation

Syslog Trigger & Alert

Belirli log kaliplarini otomatik tespit edip aninda bildirim gonderin. Erken uyari sistemi.

  • Log Flow -> Filter -> Notify
  • Hazir sablon marketi
  • E-posta & SMS bildirim
  • AES-256 sifreleme
  • Ozel kural olusturma
Nasil Calisir?

4 Adimda Baslatin

1

Kurun

Tek .exe dosyasini calistirin. MongoDB ve tum servisler otomatik kurulur.

2

Cihaz Ekleyin

Firewall'larinizi panelden tanitin. Syslog ve hotspot ayarlarini yapin.

3

Yapilandirin

Portal sablonlari, 802.1X kurallari, trigger filtreleri ve raporlari duzenleyin.

4

Izleyin

Dashboard'dan canli izleme, otomatik imzalama ve zamanlanmis raporlar.

802.1X Enterprise RADIUS

Kurumsal Ag Kimlik Dogrulama

Gercek Panel Goruntusu

Kablolu ve kablosuz aglarda 802.1X kimlik dogrulama. NAS cihazlari, VLAN'lar, EAP kurallari ve MAC Bypass tek ekranda yonetin.

  • VLAN Yonetimi
    VLAN ID, isim, aciklama ve durum kontrolu. Kullanicilari departmana gore otomatik VLAN'a yonlendirin.
  • EAP-PEAP & EAP-TTLS
    Sertifika ve tunel tabanli kimlik dogrulama. Priority-tabanli, AND/OR kosullu kural motoru.
  • Active Directory & LDAP
    AD/LDAP entegrasyonu ile merkezi kullanici yonetimi. Lokal veritabani ile hibrit kullanim destegi.
  • MAC Bypass & NAS
    Yazici, IP kamera gibi 802.1X desteksiz cihazlar icin whitelist. NAS bazli accounting forwarding.
  • Karantina VLAN
    Basarisiz kimlik dogrulama girisimleri otomatik olarak karantina VLAN'ina yonlendirilir.
  • EAP Authentication Logs
    RADIUS attribute filtreleme, tarih araligi, MAC/kullanici bazli arama. Accept, Deny, Bypass durum takibi.
Cok Faktorlu Kimlik Dogrulama

MFA — VPN & RDP Guvenlik

Gercek Panel Goruntusu

VPN ve Uzak Masaustu (RDP) baglantilarina ek guvenlik katmani. SMS veya e-posta ile tek kullanimlik kod gondererek yetkisiz erisimleri engelleyin.

  • VPN MFA
    FortiGate SSL VPN ve IPSec VPN baglantilarina cok faktorlu dogrulama. FortiClient entegrasyonu.
  • RDP MFA
    Windows Uzak Masaustu baglantilarina SMS/E-posta OTP ile ek kimlik dogrulama katmani.
  • SMS OTP
    GET methodu destekleyen tum SMS saglayicilar ile uyumlu. SMTP e-posta OTP destegi.
  • Kullanici Yonetimi
    Toplu kullanici import, sinirsiz token, kullanici bazli MFA durumu ve son dogrulama takibi.
  • MFA Log Kayitlari
    Tum dogrulama girisimleri (basarili/basarisiz) tarih, kullanici ve IP bazli kayit altina alinir. Denetim icin hazir.
Panel Dashboard

Gercek Zamanli Yonetim Paneli

Gercek Panel Goruntusu

Kurumsal duzeyde web yonetim paneli. Dark/Light tema, hizli arama, Turkce/Ingilizce dil destegi, 20+ yetki matrisi.

  • Canli Istatistikler
    Kullanici sayisi | Cihaz durumu | Log akisi | CPU & RAM kullanimi
  • Gorsel Grafikler
    Alan, sutun, pasta ve gosterge grafikleri
Hotspot & Captive Portal

Cok Lokasyonlu Hotspot Yonetimi

Gercek Panel Goruntuleri

Her lokasyona farkli portal tasarimi, dogrulama yontemi ve kullanici politikasi atanabilir. Sinirsiz cihaz ve kullanici destegi.

  • Sablon Tasarimcisi
    Logo, renk, arka plan, KVKK metni tamamen panel uzerinden duzenlenir
  • 6 Tab Kullanici Yonetimi
    Users | Online | Sophos Online | Banned | Whitelist | Toplanti Kodlari
  • Kullanici Gruplari & Kota
    Session/idle timeout, bant genisligi limiti, gunluk/saatlik kota
  • 10 Platform Destegi
    Fortigate, Sophos, SonicWall, WatchGuard, Zyxel, DrayTek, Mikrotik, pfSense, TP-Link, Aruba
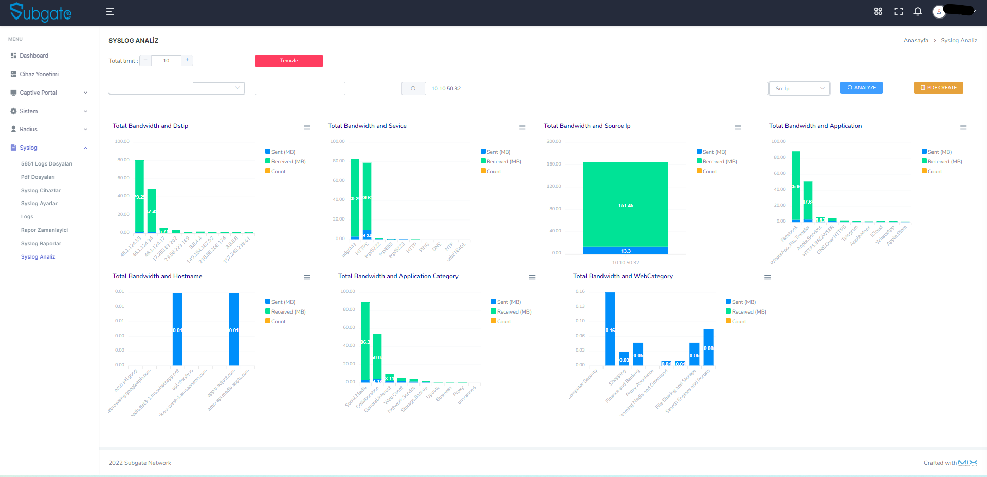
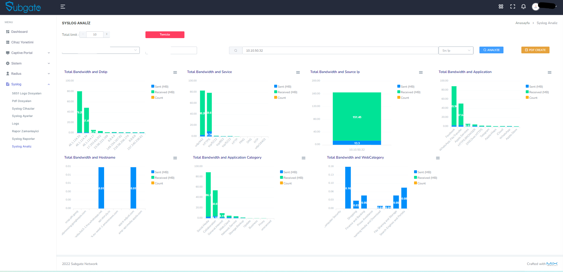
5651 Syslog Yonetimi

Syslog Analizi, Imzalama & Trigger

Gercek Panel Goruntuleri
  • Log Raporlama
    Timestamp, SRC/DST IP, MAC, App, Kategori, Servis — canli filtreleme
  • 5651 Imzali Log Dosyalari
    Tarih bazli dosya listesi, tek tikla dogrulama (verify)
  • Syslog Trigger
    Log Flow -> Filter Engine -> Match -> E-posta/SMS bildirim
  • Syslog Ayarlari
    Port 514, imza saati 01:26, SelfSign/TUBITAK KamuSM, log rotation
Raporlama

200+ Rapor Secenegi

Bandwidth, Duration, Security ve Monitor kategorilerinde detayli raporlar. Drill-down, CSV/PDF export ve zamanlanmis gonderim.

Bandwidth
Application / User / Web

Uygulama, kullanici ve web sitesi bazli bant genisligi tuketim analizi. Drill-down ile kaynak IP detayi.

Duration Analysis
Application / User / Web

Baglanti suresi analizi. Ortalama, maksimum ve toplam sure raporlari.

Security
IPS / User / App / Web

Saldiri tespiti, engelleme ve guvenlik olay raporlari.

Monitor
DLP / DNS / System

Veri sizintisi onleme, DNS izleme ve sistem olay raporlari.

Panel Modulleri

Tum Ekranlar

Her modul gercek panel goruntusuyle. Tiklayin, buyuterek inceleyin.

Dashboard

Dashboard

CPU/RAM/Disk gauge, login chart, cihaz durumu

Hotspot

Cihaz Yonetimi

Coklu cihaz, platform destegi, sablon atama

Hotspot

Captive Portal

5 sablon, gorsel editor

Hotspot

Kullanicilar

3,844 kullanici, 6 tab, ban/whitelist

RADIUS

802.1X Enterprise

VLAN, EAP Rules, MAC Bypass, NAS

Syslog

Syslog Loglar

Trafik loglari, filtreleme, CSV/PDF

Syslog

5651 Dijital Imzalama

SelfSign (varsayilan) veya KamuSM ile dijital imzalama & dogrulama

Syslog

Syslog Analiz

9 grafik boyutu, PDF export

Syslog

Syslog Trigger

Log Flow -> Filter -> Notify

Syslog

Raporlama

200+ rapor secenegi, drill-down

Sistem

Rapor Zamanlayici

Zamanlanmis PDF + mail

Sistem

MFA / FortiToken

SMS provider, toplu import

Sistem

Sistem Ayarlari

Mail, SMS, bildirim

Hotspot

Kullanici Gruplari

Kota, timeout, bant genisligi

Platform

Teknik Kabiliyetler

Windows Uzerinde Calisir

Windows 8.1+ / Server 2012 R2+, VMware / Hyper-V

  • Windows 8.1 ve uzeri
  • Server 2012 R2, 2016, 2019, 2022
  • VMware / Hyper-V destegi

Tek Dosyayla Kurulum

MongoDB, Radius, Syslog, Hotspot, Imzalama tek setup ile.

  • Tek tikla kurulum sihirbazi
  • MongoDB dahili
  • Otomatik servis baslatma

Modern Web Panel

46 yonetim sayfasi, dark/light tema secenegi.

  • Responsive arayuz (mobil uyumlu)
  • 20+ yetki matrisi ile erisim kontrolu
  • Gorsel grafikler ve canli istatistik
  • Hizli arama ile aninda erisim

Kurumsal Guvenlik

Kurumsal standartlarda veri guvenligi ve erisim kontrolu.

  • Guvenli oturum yonetimi
  • Endüstri standardı sifreleme
  • Otomatik oturum sonlandirma
  • Tum islemlerin kayit altina alinmasi

Otomatik Bilgilendirme

Zamanlanmis raporlar, disk uyarilari, trigger bildirimleri.

  • PDF rapor e-posta
  • Disk doluluk uyarisi
  • Trigger SMS/mail
SSS

Sik Sorulan Sorular

Subgate Network hakkinda en cok sorulan sorularin yanitlari.

Genel

Subgate Network, kurumlarin ag guvenligini tek panelden yonetmesini saglayan yerli bir yazilimdir. Icerisinde 6 temel modul barindirmaktadir:

1. 5651 uyumlu syslog loglama ve dijital imzalama (SelfSign + KamuSM)
2. Hotspot / Captive Portal (misafir ag erisimi)
3. 802.1X Enterprise RADIUS (kurumsal kimlik dogrulama)
4. MFA / FortiToken (cok faktorlu dogrulama)
5. Syslog Trigger & Alert (otomatik bildirim)
6. Gelismis Raporlama (200+ rapor secenegi)

46 yonetim sayfasi, 12 firewall markasi destegi ve modern web paneli ile kullanim kolayligi saglar.
Dashboard — canli istatistikler, grafikler ve sistem durumu

Subgate Network su firewall markalarini desteklemektedir:

Fortigate
Sophos
SonicWall
WatchGuard
Zyxel
DrayTek
MikroTik
pfSense
TP-Link
Aruba
EnGenius
Palo Alto
Her marka icin hotspot captive portal entegrasyonu, syslog toplama ve 802.1X RADIUS destegi mevcuttur. Yeni markalar surekli eklenmektedir.
Cihaz Yonetimi — her cihaz icin platform, sablon ve IP bilgisi

Isletim Sistemi: Windows 8.1+, Windows Server 2012 R2 / 2016 / 2019 / 2022
Sanalastirma: VMware, Hyper-V tam destekli
RAM: Minimum 4 GB (onerilen 8+ GB)
Disk: Minimum 50 GB (log hacmine gore degisir)
Veritabani: MongoDB (kurulumla birlikte dahil gelir)

Kurulum tek bir .exe dosyasindan yapilir. MongoDB, RADIUS servisi, Syslog servisi ve web panel otomatik olarak kurulur ve baslatilir.

Subgate Network, cihaz sayisina ve modullere gore lisanslanir. Lisans bilgileri panelin Dashboard sayfasindan goruntulenebilir — kalan gun, lisans tipi ve aktif moduller gorunur.

Detayli bilgi icin iletisim formunu kullanabilirsiniz.
Dashboard — lisans durumu ve sistem bilgileri
Kurulum & Panel

1. Setup dosyasini calistirin
2. Kurulum sihirbazini takip edin (Ileri > Ileri > Kur)
3. MongoDB ve servisler otomatik yuklenir
4. Tarayicinizdan https://sunucu-ip:port adresine girin
5. Varsayilan yonetici bilgileriyle giris yapin

Tum islem ortalama 5 dakika icerisinde tamamlanir. Detayli kurulum icin kurulum rehberine bakabilirsiniz.

Subgate web paneli modern tarayicilarin tamamindan erisime uygundur: Chrome, Firefox, Edge, Safari. Responsive tasarim sayesinde tablet ve mobil cihazlardan da kullanilabilir.

Panel responsive tasarima sahiptir. Dark/Light tema gecisi, hizli arama, Turkce/Ingilizce dil destegi ve 20+ yetki matrisi ile rol bazli erisim kontrolu bulunur.
Modern giris ekrani — dark tema

Evet. Yoneticiler sayfasindan birden fazla admin hesabi olusturabilirsiniz. Her yonetici icin 20'den fazla farkli yetki tanimlanabilir (hotspot, syslog, raporlama, sistem ayarlari vb.). Boylece farkli departmanlara farkli erisim seviyeleri verebilirsiniz.

Tum yonetici islemleri Aktivite Loglari sayfasinda kayit altina alinir — kim, ne zaman, hangi islemi yapti tamamen izlenebilir.
Yoneticiler — yetki matrisi ile erisim kontrolu
5651 & Syslog

Firewall cihazlariniz Port 514 (UDP/TCP) uzerinden syslog verilerini Subgate'e gonderir. Bu veriler MongoDB veritabaninda islenir ve saklanir.

Her gun panelde belirlediginiz saatte (ornegin 01:26) onceki gunun loglari otomatik olarak imzalanir. Iki imzalama yontemi desteklenir:
- SelfSign (varsayilan): Kendi imza sertifikanizla imzalama — ek yapilandirma gerektirmez, hemen calisir
- TUBITAK KamuSM (opsiyonel): KamuSM hesabiniz varsa, Syslog Ayarlar sayfasindan KamuSM bilgilerinizi girerek resmi dijital imzalama yapabilirsiniz. Mahkemede daha yuksek delil degeri saglar.

Her iki yontem de yasal gecerliligi sahiptir. Imzali dosyalar panelin "Kanun 5651" sayfasindan goruntulenir. Tek tikla dogrulama (verify) yapilabilir.
Kanun 5651 — imzali log dosyalari ve dogrulama

Syslog Trigger, belirli log kaliplarini otomatik olarak tespit edip bildirim gonderen bir erken uyari sistemidir. Calisma mantigi:

1. Log Flow: Syslog verileri surekli akar
2. Filter Engine: Tanimladiginiz kurallara gore filtrelenir
3. Match: Kural eslestiginde tetiklenir
4. Notify: E-posta ve/veya SMS ile bildirim gonderilir

Ornegin; "VPN brute-force denemesi", "belirli IP'den erisim", "disk doluluk uyarisi" gibi senaryolar icin hazir sablonlar mevcuttur. Kendi ozel filtrelerinizi de olusturabilirsiniz.
Syslog Trigger — filtre kurallari ve bildirim ayarlari

Varsayilan olarak loglar 2 yil boyunca saklanir (5651 kanunu geregi). Log rotation ayarlarindan saklama suresi, dosya boyutu limiti ve otomatik temizlik tercihlerinizi yapilandirabilirsiniz.

Disk doluluk orani panelden izlenebilir. Belirli esik degerini astiginda otomatik uyari bildirimi gonderilir.
Syslog Ayarlari — port, imza saati, rotation ayarlari

Subgate, syslog verilerinizi 9 farkli boyutta analiz eder ve gorsellestirir:

Bandwidth Raporlari (5): App, User, Web, User-App Total, User-Web Total
Duration Raporlari (3): App, User, Web baglanti sureleri
Security Raporlari (4): IPS, User, App, Web engelleme
Monitor Raporlari (3): DLP, DNS, System izleme

Raporlar PDF olarak disa aktarilabilir, zamanlanmis olarak e-posta ile gonderilebilir. CSV streaming export ile buyuk veri setleri kolayca indirilebilir.
Syslog Analiz — 9 boyutlu trafik analizi
Hotspot & Captive Portal

Misafir kullanicilar WiFi'ya baglandiginda otomatik olarak Subgate captive portal sayfasina yonlendirilir. Bu sayfada kimlik dogrulamasi yapilir ve internet erisimi saglanir.

Desteklenen dogrulama yontemleri:
SMS ile dogrulama (6 farkli SMS saglayici)
E-posta dogrulama
LDAP / Active Directory
Toplanti / Bilet kodu
Yabanci kimlik
Sozlesme onayli erisim

Her lokasyon icin farkli portal sablonu, dogrulama yontemi ve kullanici politikasi tanimlanabilir.
Captive Portal Tasarimcisi — logo, renk, arka plan duzenleyici

Panelden "Kullanici Gruplari" sayfasinda farkli gruplar olusturabilirsiniz. Her grup icin:

Session Timeout: Maksimum oturum suresi
Idle Timeout: Aktivite yoksa oturum sonlandirma
Bant Genisligi Limiti: Download/Upload hiz siniri
Gunluk/Saatlik Kota: Veri kullanim limiti

Kullanicilar otomatik olarak ait olduklari grubun kurallarini devralir.
Kullanici Gruplari — kota, timeout ve bant genisligi ayarlari

Evet. Kullanicilar sayfasindan CSV/Excel dosyasi ile toplu import yapabilirsiniz. Ayrica API uzerinden otomatik kullanici olusturma da mumkundur.

Kullanici yonetiminde 6 farkli tab bulunur:
Tek dosya kurulum — Veritabani dahil, 5 dakikada hazir
Online — Su an bagli kullanicilar
Sophos Online — Sophos cihazlarina ozel
Banned — Engellenmis kullanicilar
Whitelist — Dogrudan erisim izni verilenler
Toplanti Kodlari — Gecici erisim kodlari
Kullanicilar — 6 tab, ban/whitelist, toplu islemler

30.09.2025 itibariyla T.C. Kimlik Dogrulama (KPS) servisi BTK tarafindan sonlandirilmistir.
Bu durum Subgate'e ozel degildir — tum yazilimlari etkileyen ulusal bir degisikliktir. Alternatif dogrulama yontemleri:

SMS Dogrulama
E-posta Onayli Kayit
LDAP / Active Directory
Toplanti / Bilet Kodu
Yabanci Kimlik Dogrulama

Gecis surecinde destek ekibimiz size yardimci olabilir.
802.1X & RADIUS

802.1X, kurumsal aglarda cihaz ve kullanici kimlik dogrulamasi icin kullanilan bir standarttir. Subgate'in 802.1X modulu su ozellikleri sunar:

VLAN Yonetimi: Farkli VLAN'lara kullanici/cihaz atamasi
EAP Kurallari: Priority-tabanli, AND/OR kosullu kurallar. Ornegin "MAC adresi X ise VLAN 10'a at"
MAC Bypass: 802.1X desteklemeyen cihazlar (yazicilar, IP telefonlar) icin whitelist
NAS Cihazlari: Switch/AP cihazlarinin RADIUS ile iletisim ayarlari

Kimlik dogrulama LDAP, yerel veritabani veya her ikisi birlikte kullanilabilir.
802.1X Enterprise — VLAN, EAP kurallari, MAC Bypass

MFA (Cok Faktorlu Dogrulama) modulu ozellikle Fortigate VPN kullanicilari icin tasarlanmistir:

1. SMS saglayici seciniz (GET methodu destekleyen tum saglayicilar uyumludur)
2. Email API tanimlayin (SMTP ayarlari)
3. Kullanicilari ekleyin (tek tek veya toplu import)
4. Her kullanici icin tek kullanimlik dogrulama kodu otomatik uretilir
5. Fortigate VPN ile entegre calisir

Sinirsiz token destegi vardir — ek lisans gerektirmez.
MFA / FortiToken — SMS saglayici ve kullanici yonetimi
Raporlama

Evet. Rapor Zamanlayici (Report Scheduler) ile raporlari belirli gun ve saatlerde otomatik olarak PDF formatta e-posta ile gonderebilirsiniz.

Ornek zamanlanmis raporlar:
Her gun sabah 08:00 — onceki gunun trafik ozeti
Her Pazartesi — haftalik guvenlik raporu
Her ayin 1'i — aylik bant genisligi analizi

Birden fazla alici tanimlanabilir. Tum rapor kategorileri zamanlanabilir.
Rapor Zamanlayici — zamanlanmis PDF raporlar

Toplam 200+ rapor secenegi asagidaki ana kategorilerde sunulmaktadir:

Bandwidth (5)
App Total, User Total, Web Total, User-App Total, User-Web Total
Duration (3)
App Duration, User Duration, Web Duration
Security (4)
IPS Blocked, User Blocked, App Blocked, Web Blocked
Monitor (3)
DLP Monitor, DNS Monitor, System Monitor

Ek olarak 9 boyutlu Syslog Analiz grafikleri ve PDF rapor arsivi de bulunur.
Raporlama — bant genisligi analizi ornegi
Guvenlik & Veri Koruma

Subgate paneli kurumsal duzeyde guvenlik onlemleri icerir:

Guvenli Oturum Yonetimi: Token tabanli kimlik dogrulama
Endüstri Standardi Sifreleme: Hassas verilerin korunmasi
Session Timeout: Otomatik oturum sonlandirma
Rol Bazli Erisim Kontrolu: 20+ farkli yetki tanimlamasi
Aktivite Audit Trail: Tum yonetici islemlerinin kaydi
HTTPS: Sifrelenmis iletisim
Aktivite Loglari — tum yonetici islemlerinin izlenmesi
Destek

Destek Merkezi

E-posta

Teknik sorular icin.

Mail

Rehber

Kurulum kilavuzu.

PDF

WhatsApp

7/24 anlik destek.

Yaz

Uzak Destek

Uzak masaustu mudahale.

Randevu
Iletisim

Bizimle Iletisime Gecin

Subgate Network

Teknik soru veya satis icin ulasin.

SirketMix Teknoloji A.S.
AdresYeni Mah. Asik Veysel Bul. Teknopark Tekno5 No:67/B D:61 Melikgazi/Kayseri

Iletisim Formu

Captcha
Sahne 1/1